
The Dashboard is the homepage of Welcomin, the central hub where you can get a complete overview of the system’s features.
It consists of Widgets (rectangular boxes) that display:
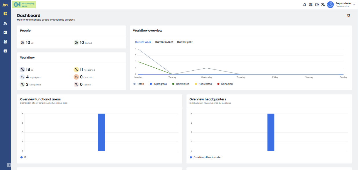
- Statistics related to both people and workflows
- Data on the most recently added people and workflows
The "People on Welcomin" statistic shows the number of active people and those invited to workflows for each month.

The next statistic provides an overview of the relationship between the number of workflow registrations and the number of workflows currently in progress.

This statistic can be filtered by current Week, Month, or Year simply by clicking on the corresponding label.

All other statistics refer to the last 30 days.
The Workflows statistic shows the number of workflows sent in the past 30 days and their current status:
Not Started, In Progress, Completed, Cancelled, or Expired.

The Job/Function Overview and Location Overview statistics provide insight into the distribution of new employees based on their job role/function or work location.

Below, you’ll find an overview of the workflows sent, allowing you to see their current status.

and which workflows are due to expire within the next 30 days.

Finally, the last widget displays the most recently sent workflows.

- In the first column, you’ll see the person’s name and the name of the workflow.
- In the second column, the date the workflow was sent.
- In the third column, the completion percentage.
Once completed, by clicking "View All" in the top right corner, you’ll be redirected to the Monitoring menu section

By hovering over the name with your mouse, you’ll see the following details:
- First and last name of the person
- Contact email
- Location
- Job role
Was this article helpful?
That’s Great!
Thank you for your feedback
Sorry! We couldn't be helpful
Thank you for your feedback
Feedback sent
We appreciate your effort and will try to fix the article